Vygenerujte přehledné HTML reporty z vašich dat ve Variu – bez složitého nasazení BI nástrojů. Report se po vytvoření otevře ve výchozím prohlížeči (desktopové Vario). Ve Variu Online se Reportový asistent ovládá komfortně v postranním panelu.
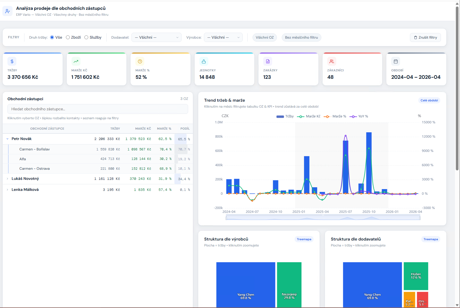
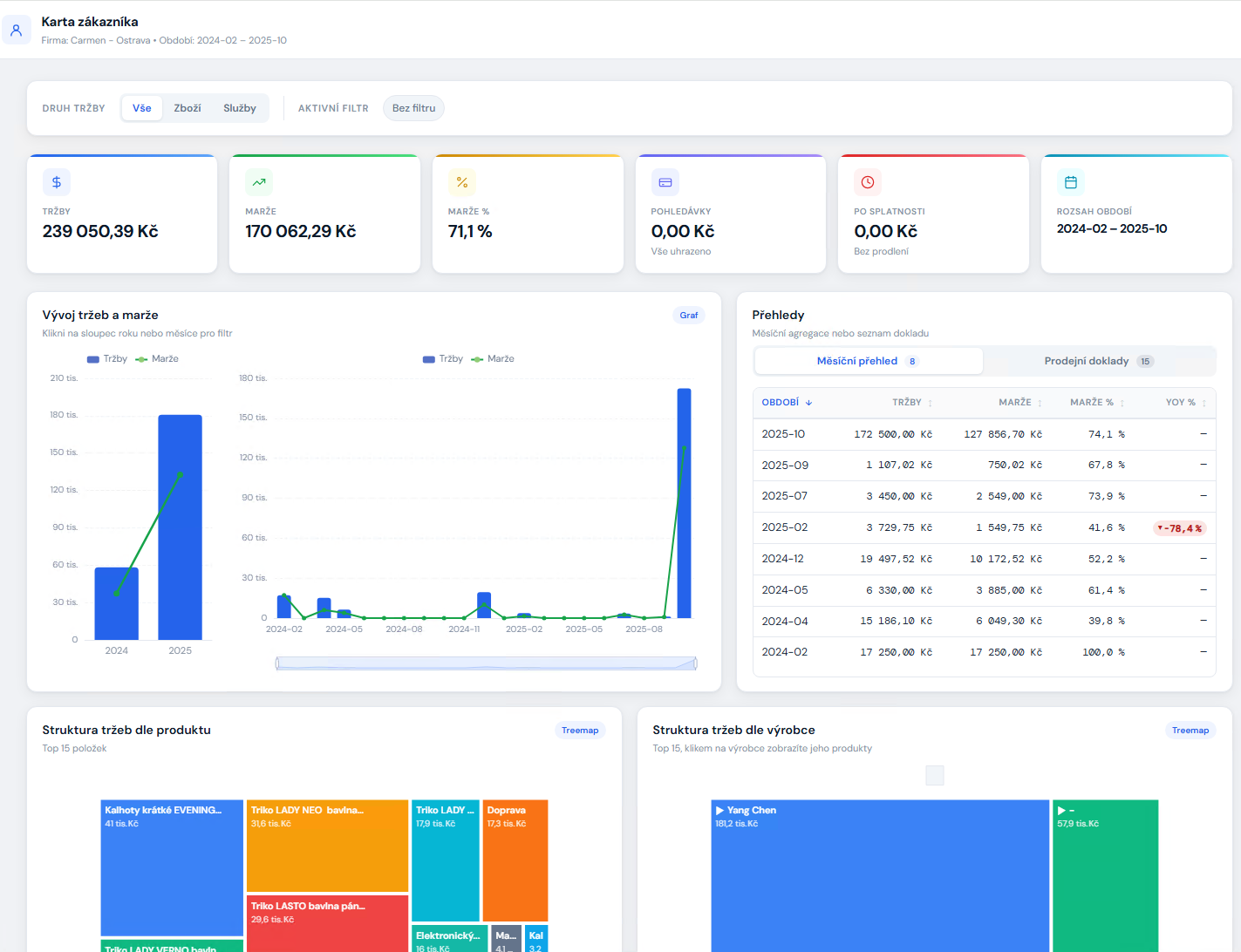
K dispozici je množství reportů pro analýzu tržeb, skladu, zákazníků, produktů či účetního zisku. Další reporty je možné vytvořit na míru.
Reporty je možné otevřít nejen z formuláře doplňku, ale také jedním klikem akcí nad detailem záznamu – např. kontaktu či produktu.
Hlavní výhody
Okamžité přehledy
Reporty nad prodeji, zákazníky, skladem, závazky či pohledávkami během pár sekund.
Použití parametrů
Filtry podle období, střediska, dokladu, produktu a dalších polí.
Nastavení oprávnění
Správce Varia může nastavit individuální oprávnění na reporty.
Interaktivita
S reportem je možné interaktivně pracovat – filtrovat, procházet jednotlivá období a záznamy.
Rychlá dostupnost reportů
Vybrané reporty je možné zpřístupnit „na jedno kliknutí" akcí nad detailem záznamu (produktu, kontaktu, zakázky).
Bezpečnost
Soubor reportu neobsahuje data a nelze jej tak bez kontroly šířit.
Jak to funguje
1) Vyberete report
Z předdefinovaných typů, nebo z akce na kartě záznamu.
2) Nastavíte parametry
Období, střediska, kontakty, zakázky a další filtry.
3) Hotovo
Report se otevře v prohlížeči jako HTML stránka a můžete s ním pracovat.
Ukázky reportů






Bezpečnost a správa
Oprávnění Admin
Kdo smí generovat reporty, určujete vy – pro uživatele a/nebo skupiny.
Instalace bez starostí
Doplněk se instaluje jako součást Varia a nezávisí na externích BI službách. Reporty vznikají z vašich dat a otevírají se lokálně.
Připraveni na rychlé reporty?
Rádi vám doplněk předvedeme na vašich datech a pomůžeme s prvním nastavením.
Kontakt
4profit, s.r.o., Na Sádkách 1894, 530 03 Pardubice
Kontaktní osoba: Vítězslav Řeřucha, e‑mail: vrerucha@4profit.cz
Telefon: 608 204 422